|
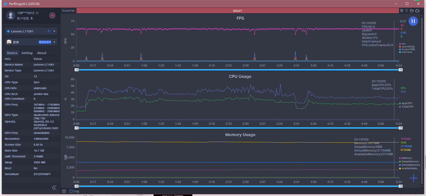
随着5G旗舰机市场的不断推新,各大友商都在争先恐后的发布自家的新品。而近日有一款品牌所发布的新品着实让人眼前一亮,它就是联想拯救者Y90。 这款手机自联想官微公布其配置之后,曾一度被网友所调侃,甚至有些人说配置都出来了,就差个价格,连发布会都省了。 作为一个一线笔记本大厂来说,或许也只有联想敢这么做,毕竟新品参数配置这一类,在手机发布之前都属于保密级别,那么为何联想会提前放出,又不怕网友调侃呢? 以我个人感觉,此次联想所发布的这款拯救者Y90电竞手机,是一款即不怕挑战,又经得起对手挑战的手机,那么这款游戏手机在性能和体验方面又表现的如何呢? 性能强悍,用料扎实。 首先,作为一线厂商自然在性能和配置上要跟得上潮流。所以,骁龙8平台自然不可或缺,那么除了配置之外,这款手机还有什么特点呢? 用料!拯救者Y90的机身重量虽为252克,边框采用了铝合金材质,并加以高强度金属加强筋,拿在手里的分量十足,持握感比较顺滑舒适。 或许,有小伙伴会纠结其重量,其实全新的拯救者Y90在厚度上要比上一代产品薄了整整13%。并且对于一款电竞游戏手机来说,其重量根本不是阻碍你玩游戏的痛点,反而金属材质可以起到更好的散热效果。 此外,这款拯救者Y90电竞手机,还搭载了三星定制的6.92英寸AMOLED E4电竞无孔屏。刷新率为目前主流的144Hz,并且支持高达720Hz的多指采样率,屏幕触控的整体延迟也低至了3.8ms,可以说照比上一代产品来说,用起来更加的顺手。 对于拯救者Y90来说,虽然是一款主打电竞游戏的手机,但是在拍照方面的配置也是跟得上的主流的。所以,此次拯救者Y90采用了一个6400万像素的主摄+1300万像素的120°超广角镜头。并且这套镜头的组合搭配,还可以在游戏时一键开播、全局视频通话,乃至双摄视频聊天等,可以说在当下的电竞手机产品当中,是兼具功能最多的一款产品。 个人认为,此次拯救者Y90的总体后盖设计明显要优于上一代,且此次内置的发热点也几乎全部集合到了中断的位置,在加上高达66849mm²的等效散热面积,使其整体的散热水平也提升了不少。 作为一款电竞手机产品来说,联想这次把拯救者Y90的总体设计,可以说发挥到了极致。尤其是,首次在这款手机上,采用了双鳍片双风扇的设计理念,并加装了32片PC级的散热鳍片,其总体的热交换面积也增加了1600mm²。这就使得这款手机,在运行大型游戏时,足以保证一个有效的散热效果,其进风口的最大温差约为25℃,最大进风量为180.65cm³/s,可以说总体提升了300%的散热效能,而且还额外提升了接近4W的性能释放。 另外,旁路充电也是它的亮点之一,其效果是仅为手机充电,并不为内部电池供电。且这种方式在横屏玩游戏时,还可以有效避免下巴接口充电所影响的操作不便性。 换句话说,在目前已知的国产电竞手机品牌当中,除了联想没有人敢如此大胆。因为,它几乎让CPU发挥出了100%的效能,为高配游戏的体验奠定了基础。如果没有大胆的想法和设计,对于一般的电竞手机来说,是根本吃不消的。所以,联想此次的大胆创新,是需要设计团队足够勇气的。 其实,很多人并不太看好电竞游戏手机,往往只是买一款高配置低能耗的产品来体验游戏,但是对于一些产品来说,它们会在设计之初,为了节约和降低能耗,强行把手机的帧数拉低,如此一来用户的体验就会降低,如此一来势必会导致发热量增加,其散热处理又比较麻烦。所以,很多友商都不太会用这种形式去设计制造。 然而,联想的这种思路,就是让手机变成掌上PC,将手机整体效能完全发挥了出来,其用户体验也会上升到一个新的层面,但是避免不了散热方面会比较头疼。所以,联想迎难而上的将电脑风扇设计大胆的装进了手机当中,不避讳事实的阐述了自己产品的设计观点和理念,用事实证明了我发热,但是我又可以降温的特点,从这一点上来说,联想的这款拯救者Y90,不论是从设计方面还是性能方面,都是非常值得人们所认可的。 手机是刚需,游戏同样也是刚需。对年轻人如此,对上了岁数的人依然如此,就连笔者这种40来岁的人也难逃游戏的魔咒。虽然很多人对于游戏手机的执念并不是那么深,但是对于一款将所有性能最大化,发挥到极致的产品来说,目前也就联想拯救者Y90做到了。毕竟对于现在的手机用户来说,之所以要求较高的配置,除了玩游戏之外,更多的是想体验到手机所带来的畅快感受。 那么如何才能保障用户玩机时的丝滑体验呢?那就是它的内存和存储系统。我们都知道,对于PC产品来说,大容量的内存可以让我们在运行多窗口的环境下,保持一个良好的不卡顿状态,如果内存过小,存储过小,便会随着运行程序的增加,使得运行速度逐渐变缓,加之很多朋友对拍照和摄影方面的需求增加,其存储容量的需求就显得额外重要了。 为此,救者Y90电竞手机,采用了全新的RAM+ROM构架设计,LPDDR5+虚拟内存,其运行转化过程中将部分ROM进行内存转化,并扩展其RAM的空间容量,极致的提升了产品运存的整体效率,又可以使其应用加载得到一个快速有效的反馈,再加之UFS3.1+SSD RAID 0的磁盘阵列,使得读写速度和运行速度都得到了显著的提升。 其实,我们可以设想一下,如果没有这种强大的内存运行支撑,又如何保障的了产品CPU和GPU的100%效能发挥呢?所以,联想的这种设计方案,是将产品性能最大化的表现。 满血高帧,性能拉满。 说了这么多,这款联想拯救者Y90电竞手机在游戏方面的具体表现如何,下面我就给大家亲身体验一下,希望你们可以更加直观的了解这款产品。 大家对《原神》这款游戏都不陌生吧?很多机友都说我是LSP,或许是吧,反正笔者一直对RPG类游戏情有独钟,所以,我也是《原神》的粉丝之一。因为它主要是单机类游戏,偶尔上去打打怪挂挂机,可以消磨消磨时间,也可以舒缓一下生活压力还是比较惬意的。 言归正传,我们还是聊一下拯救者Y90在游戏助手方面的表现吧。 创新模式很接地气,因为它的三挡模式当中,除了具有均衡模式之外,还有节能模式和野兽模式,另外还可以人为的用户自定义。而野兽模式,顾名思义就是把手机所有特效帧数,效果性能开到最大,使其游戏整体的体验效果达到最高。而通过游戏助手,我们还可以使用一些相关的截屏,变声器,临场震感和动感光效等等,进一步地提升了用户的把玩体验。 值得一提的是,对于爱好直播的小伙伴来说,联想拯救者Y90电竞手机,还加入了全新的一键直播功能(目前仅支持虎牙和斗鱼直播),在直播过程中,如果你感觉人物影像会遮挡游戏的话,还可以采用透明的布局和一些风格特效,如此一来,对于喜欢直播的朋友来说,是在贴心不过了。 那么既然是测试,我们的效果就要拉满,最高已经无法满足我,必须过高才行,这样才能最大程度上的测试出这款产品的性能到底如何。 联想拯救者Y90电竞手机PerfDog软件测试效果图 对于要求较高画质的《原神》来说,它是相当吃配置的,玩过的小伙伴都知道,这款游戏的地图内容是相当庞大的,其特效和细节做得也是十分的到位。为了更加细致的测试这款产品的游戏状态表现,笔者运用了PerfDog软件进行测试。从其整体的测试效果来看 ,拯救者Y90电竞手机运行《原神》的帧率,基本都在59fps以上,且在游戏运行过程中,会由于加载地图和施法等特效,数值在59-60帧之间波动,而对于一些锁帧降频的其它品牌来说,拯救者Y90才是真正意义上的把手机性能拉满。 《原神》性能拉满了,那么对于同样吃配置的《和平精英》效果又如何呢? 谈到这里,我们就要发挥这款手机的最大优势了。那就是拯救者Y90它自带的触控式肩键系统。这个肩键分布在手机鳍片散热的两侧为对称式设计。分别为左右各一,它这个触控肩键的最大优势是,可以一个顶两个用,分别控制分别针对特定游戏实现一键换枪,一键发射等等。 它和我们目前市场上外设的那种肩键功能有些类似,但是又比那些实体按键的效果好得多,功能也更加全面,支持用户自定义,并且还可以配合手机正面内置的双X轴马达,提升整体操作的手势震感,让用户在体验游戏的时候,其操作感更加的逼真,更加具有实战效果的带入性。 野兽模式状态下,满帧运行的《和平精英》。 悬浮显示,游戏的帧数,CPU、GPU和发热温度。 如果有细心的小伙伴们就会发现,笔者测试的这三张图中,可以分别看到不同运行时间段的温度变化。从游戏运行开始,到进入画面,再到进入战场,其总体温度的变化,一直都在一个33℃左右之间徘徊。其后续测试超过半小时之后,其发热量依然维持在42度以下,可以说能将配置拉满,又能将温度把控得如此恰到好处,这款联想手机的设计师团队们,是真的没少下功夫。 为了满足自己的好奇心,我也果断跑了个分,看看它到底表现得如何。果然没让我失望,其中一项测试达到了10373的高分,其帧数也是相对较稳,另外两项测试更是达到了总体分数的极限值,从上述跑分内容来看,联想拯救者Y90电竞手机,确实把性能做到了输出最大化。 从游戏总体方面的表现来看,个人认为拯救者Y90电竞手机在手感操作方面较为灵活,画质帧数相对稳定,且整体流畅度非常好,并且在操作射击类游戏时,自带的左右两侧肩键以及内置的双X轴线性马达之间的配合以及震感都非常的强,对于游戏爱好者来说,这款手机的体验度是无可挑剔的。 说完了游戏,我们再来聊一聊电池。作为拥有5600mAh大容量电池的拯救者Y90电竞手机,它此次采用了68W的超级闪充,从0-100%总体充电时间仅需35分钟即,并且在能耗的优化上做了较为细致的调整,其总体待机时间也比较长,运行游戏和视频时其总体的可玩和可观看时长,分别达到了6小时和8小时以上,对于普通的重度用户来说,也是完全可以胜任的。 经过一系列的放电测试来看,拯救者Y90电竞手机的整体表现非常不错。在均衡模式下运行《原神》跑满60帧,初始掉电水平在前5分钟2%,后续32分钟掉电11%(总计37分钟掉电13%)。同帧数下,如果在野兽模式,其初始5分钟掉电比在3%,后续30分钟测试掉电13%左右(总计37分钟掉电16%)。如果我们以常规测试中等水平画质的话,开启均衡模式(帧率30),其掉电比基本在30分钟7%。如果以节能模式运行(帧率30),同等环境画质下30分钟掉电仅为8%左右。 充电方面的数据也基本吻合官方给出的35分钟充满,从总体表现来说,拯救者Y90电竞手机的整体节电优化和续航能力还是表现相当不错的。 注:因其不同游戏模式效果下,由于电量能耗比水平的不同,所以百分比的衰减值也有所不同。 6400万像素主摄,拉满游戏手机新体验。 或许许多人认为一款电竞手机,在拍照方面肯定要弱于主打拍摄的手机,但是从整体表现来看,联想拯救者Y90的相机优化效果还是不错的,尤其是自然环境光线下的照片成像效果,还是十分自然的。 加滤镜后的拍摄效果 晚间室内弱光环境下的拍摄效果 拯救者Y90拍摄样张 体验小结: 总的来说,这次拯救者Y90电竞手机的各项测试都比较符合预期效果,只是在某些方面超出了笔者此前的预判,尤其是在触控肩键的操作灵活性,以及手机游戏助手方面,着实提升了一大截。另外这次全新增强版ZUI 13的整体优化做得也是十分的到位,一些比较人性化的操作方式和UI系统界面,也符合当下用户对于电竞手机的需求。如果,你是一名纯粹的游戏手机爱好者的话,那么拯救者Y90是一款绝对值得入手的游戏手机了。 |
